文|雷科技
2019年,一加7 Pro凭借90Hz刷新率+2K分辨率的屏幕,以及简洁流畅的系统,俘获了不少数码极客的心。
2020年,一加再次聚焦于手机屏幕,将刷新率提升至了120Hz。如果说华为手机的标签是拍照,那么一加的则是流畅。
4月16日晚,一加在国内召开了新品发布会,正式发布了今年新旗舰一加8系列。价格方面,一加 8(8+128GB)售价3999 元,一加 8(12+256GB)售价4599 元,一加 8 Pro(8+128GB)售价5399 元,一加 8 Pro(12+256GB)售价5999 元。

目前智能手机中最好的屏幕
有看过一加8系列发布会的朋友,应该都知道整个发布会也就1个小时左右,几乎有一半的时间都在聊这块屏幕。可能有些小伙伴表示不解,为何手机屏幕可以讲这么久?关于这个问题,我们不妨一起来找答案吧。

硬件方面,一加8 Pro采用一块2K+120Hz的三星打孔屏,支持10bit色深、HDR+、240Hz触控采样率,最高峰值亮度为1400nit,同时拥有0.3 JNCD的色准精度。
正因为这些参数,才让一加8 Pro获得了DisplayMate的A+评价,并打破了手机屏幕的13项纪录。简单点来说,这是目前智能手机最好的一块屏幕。

除此之外,一加增大了屏幕的曲率。这样做的原因在于曲率越大,屏幕反光的面积就会越小,对显示的内容的影响也就越小。也就是说,即便有光线打造屏幕上形成反光,并不会对用户的视觉带来太大影响,内容的可视性还是很高的。

当然,好的硬件需要搭配软件才可以发挥最大作用,一加自然也考虑到了这点,针对屏幕的高刷新率做了许多软件适配工作,主要体现在两个方面,分别是视频和游戏。
先看下视频端,此次一加8 Pro加入了MEMC运动补偿技术,就是将低帧率的视频变成60帧和120帧两种模式。
一加官方页面显示,目前有哔哩哔哩、腾讯视频、腾讯体育、一加图库、爱奇艺、优酷视频、MX Player、MX Player Pro、VLC安卓版9款APP对这项技术进行了适配。

当你开启视频高帧率模式,使用以上APP全屏观看视频时,屏幕会弹出“视频高帧率模式启用中”的提示。
需要注意的是,如果视频本身为60Hz则不会出现提示字样。经实测,MEMC动态补偿技术对于那些低于30 FPS的视频来说,确实会有点用,但是30 FPS以上那就另当别论了。

此外,一加8 Pro还有一个极限高帧率模式,可以将视频的帧率强行变成120Hz,不过前提条件是需要把屏幕分辨率降回到1080P,可能对续航影响比较大。
实际体验下来,与30 FPS的视频相比,强行插帧至120 FPS的视频与前者差距并不大,可以说是感知不强。

游戏方面,一加表示与多款游戏进行了适配,例如《穿越火线》、《新笑傲江湖》、《崩坏3》等。
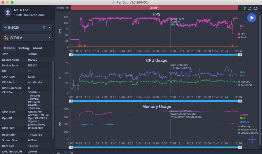
经实测,目前对一加8 Pro开放120Hz的游戏只有《QQ飞车》、《王牌战士》这两款游戏,《和平精英》需要第三方软件破解才可以解锁120Hz,其他游戏暂不支持。
虽然《王牌战士》在帧率监测软件中的波动比较明显(排除死亡录像回放),但是神奇的是游戏过程中没有出现卡顿的情况,整个过程还是很流畅的。


一局下来,机身表面的温度来到了41,游玩过程中确实能感觉到有热气在往外冒。

《和平精英》解锁120Hz后,特效全开,我们可以看到8分钟之前,游戏帧率波动幅度没那么大,在那之后由于机身过热,导致CPU降频,使得画面的帧率跌至80帧左右。


此时,机身表面的温度已经飙至45.1,掌托部位可以很明显地感觉到烫手。

经过反复的测试后,我们得出了结论是,如果你想2K+120Hz稳定玩吃鸡,需要购买个手机散热背夹或者降低画质。
不过有一说一,虽然使用一加8 Pro玩120Hz的游戏,画面监测软件显示帧率波动比较明显,但是比较神奇的是游玩的整个过程你不会感觉到画面有顿挫感,可能是MEMC技术对游戏进行了插帧吧。除了机身温度控制得不是很好,游戏体验还行。
主流旗舰水准的拍照
相机方面,一加8 Pro采用后置四摄方案:4800万像素主摄+4800万像素超广角+800万像素长焦(支持3倍光学变焦)+500万像素滤光镜头,前置为1600万像素单摄。
4800万像素主摄采用的是索尼定制的IMX689图像传感器,超广角则是去年主流旗舰使用IMX586。

默认相机模式下,照片的色彩、白平衡、曝光度都很准确。

手机切换至4800万像素主摄模式,样张的解析力得到了进一步提升,画面的纯净度也很高。

得益于IMX586拥有较大的光圈和更高的像素,即便手机处于超广角模式,同样可以拍摄不错的照片。

手机开启4800万像素超广角模式后,照片的分辨率会从4000×3000变成8000×6000,不仔细看的话,你可能以为在用主摄进行拍摄。

三倍光学可能算法存在一些问题,“TAIKOO HUI”看着有点虚焦。

室内光学较弱的环境下,不管是4800万像素超广角,还是4800万像素主摄,都可以拍出不输室外的样张。


IMX689和IMX586的区别在于前者提升了暗光和夜拍部分。夜景模式下,照片的色彩偏鲜艳,噪点控制得还不错,只是高光部分没得到很好的压制。



颜值与手感兼得的旗舰机
相比上代,一加8 Pro的外观并没有太大变化,两者的区别主要体现在材质和重量。
我们手上这部一加8 Pro的后盖采用了AG工艺,同时对玻璃进行了雾面哑光处理,摸起来光滑略带一丝阻尼感。还有一种后盖是镜面设计,金属边框进行了磨砂处理。

没有了机械结构的一加8 Pro,与一加7 Pro相比,就好像完成了自己的“减肥”目标,终于“瘦了”下来。
一加7 Pro的整机重量为206g,厚度为8.8mm,而一加8 Pro的重量为199g,厚度为8.5mm。
另外,一加8 Pro支持IP68级别的防尘防水,这也是一加7 Pro所不具备的。

值得一提的是,因为一加8 Pro拥有两枚4800万像素的图像传感器,所以后置镜头模组要比一加7 Pro更凸。这会引发一个问题,就是裸机状态下,后置摄像头比较容易磕碰,建议还是买个套子保护一下。

总结
一加8 Pro弥补了上代的部分短板,例如加入了无线充电、增大了屏幕亮度、减少了机身厚度和重量等。
高刷新率已不再是一加独有的特色,毕竟这项技术已经成为今年主流安卓旗舰机的标配,友商甚至将高刷下放到了2000元的价位段产品中。
氢OS对于数码极客来说,接近原生安卓的体验,是他们喜欢一加的主要原因。但这对于普通消费者来说,可能还不够,因为其他国内厂商的手机系统有很多本地化功能,或许有些用户就是冲着这项功能才入坑的。
这就会引发一个关键性的问题,如果一加想要在国内智能手机市场出圈,除了加大营销力度外,就是在氢OS系统中加入些新的功能,但是这样可能会影响到老用户。因此,一加每次想要在系统中加入新功能都要三思熟虑。此外,只做旗舰的一加,想要在国内市场干大事,难度还是蛮大的。
